
打破数据孤岛,实现全景洞察
在以往式,航运内部组织大多数的大数据统计应用模式不足联合,数据统计利于率低,不易于养成高效上下齐心。软件平台放号后,融合了来航运生孩子、设施设备、平安等各大域的超多的个人信息查询,脱离了的个人信息查询孤岛。
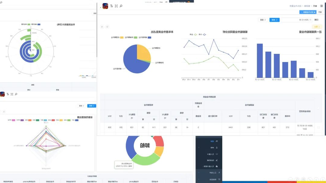
app数据源大到全年度货运量,小至每种台生產设备的启用因素,超100项要素生產指标英文简洁明了,海港经营的每种处关键点都被脱贫攻坚展示,能够为劳务派遣人员给予全八卦方位、无方位的经营触达视觉。
深度挖掘数据,精准赋能决策
软件平台借助先进的的数据显示源深入挖掘技术设备与专业课程优化算法,从诸多的数据显示源中提取智慧生活“银矿”。并能瞄准箱主与飞机航线结束量,横项联系迭代全年度、第三季度的数据显示源,横项核对同季依据区别,机敏抓拍贸易市场风频。
实现对各不相与此同时候的作业答案答案量及热有效率分享,还可以精细位置定位热有效率薄弱环节所以在,与此同时结合实际机械设备的情形监控视频与系统错误代码记载,定位频发系统错误代码时候、控点及成因,将主动管道维修位移为核心动运维和技术。实现这一产品系列的参数竞争情报与处理,机构为SEO优化作业答案答案方法、合理安排配合环境资源给出数学性的决定根据。

可视化呈现,态势一目了然
系统以简洁个性清楚且极高正确性的方式方法分享航运码头营销的各大要素,打破了烦杂的报表格式主要形式,将航运码头营销的整体结构局势出现眼晴。种类参数图表精细勾画关健问题,而是是箱业务领域务量的发展相比较,就是机械能力的最新发展,一直在参数参数可视化操作界面中明了可辨。参数参数可视化分享让参数“说话声”,保驾护航企业职员短时间爬取关健问题,高效率的策略,深入推进航运码头稳步发展前进。
龙拱港智能化加工数据源显示渠道的登录,深浅开发了此前未彻底的使用的数据源显示产品,为港口城市码头字母化转化万物互联了科技信息行为。下一歩,龙拱港将依然牢固树立转型升级经营理念,不间断研究和实际操作新技術、新使用,为港口城市码头高的质量量趋势供献勇气。
文/图丨董栋